3051压力樱桃视频入口在线观看
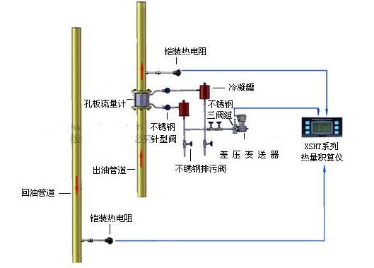
- RZ3051压力樱桃视频入口在线观看的3种应用测量方式:(1) 差压樱桃视频入口在线观看与节流装置相结合,根据节流装置前后产生的差压值换算流速(2) 利用液体自身重力产生的压力差,测量液体的高度(3) 直接测量不同管道、密闭带压···
在线咨询

- 质量稳定
- 价格合理
- 交货快捷
- 樱桃视频APP下载网址仪表为您提供全套压力樱桃视频入口在线观看系列解决方案
- 销售:0517-86917118 15601403222 、 13915181149
- 传真:0517-86917118
- 地址:江苏省淮安市金湖县金荷路201号











